AI-Generated Malware Exploits React2Shell Vulnerability as LLM-Assisted Cyberattacks Target Cloud Infrastructure

Published on February 10, 2026
Written by:
Lore Apostol
Lore Apostol
Cybersecurity Writer
Key Takeaways
  • AI-Driven Development: Darktrace researchers identified a fully AI-generated malware strain exploiting the React2Shell vulnerability, demonstrating how LLMs lower the barrier for effective cyberattacks.
  • Targeted Infrastructure: The attack targeted internet-facing Docker honeypots within the "CloudyPots" environment, deploying a sophisticated exploitation framework without typical manual coding artifacts.
  • Operational Impact: While financial gains were minimal, the campaign infected more than 90 hosts, demonstrating the scalability and accessibility of AI-assisted threat vectors.

A new strain of AI-generated malware is actively exploiting the React2Shell vulnerability within its "CloudyPots" honeypot network, cybersecurity researchers say. The intrusion targeted an unauthenticated Docker daemon, initiating a containerized attack sequence named "python-metrics-collector," with an observed sample infecting 91 hosts. 

Unlike traditional malware, the script exhibited characteristics distinct to Large Language Model (LLM) generation, including extensive "Educational/Research Purpose Only" commentary and a lack of obfuscation typically seen in human-authored code. 

React2Shell Vulnerability Exploitation Mechanics

The attack is detailed in the latest Darktrace report and leveraged a Python script to exploit the React2Shell vulnerability. The toolkit executed a Remote Code Execution (RCE) attack by sending a crafted Next.js server component payload to the target. 

GPTZero AI-detection results indicating that the script was likely generated using an AI model | Source: Darktrace
GPTZero AI-detection results indicating that the script was likely generated using an AI model | Source: Darktrace

This malicious request ultimately led to the script deploying an XMRig cryptominer. Despite the technical sophistication of the exploit chain, the malware lacked a built-in Docker spreader – a deviation from standard Docker-focused strains. “The downloaded script does not appear to include a Docker spreader, meaning the malware will not replicate to other victims from an infected host,” the security researchers mentioned. 

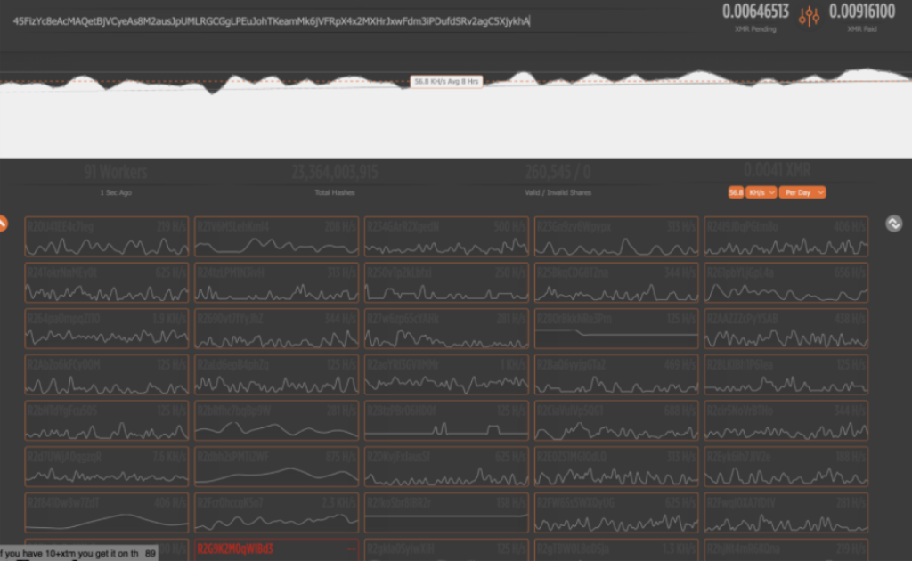
The supportxmr mining pool overview for the attackers wallet address | Source: Darktrace
The supportxmr mining pool overview for the attackers wallet address | Source: Darktrace

Cybersecurity analysts say the attacker likely managed propagation remotely, potentially from a residential IP address in India.

Many attackers do not realise that while Monero uses an opaque blockchain (so transactions cannot be traced and wallet balances cannot be viewed), mining pools such as supportxmr will publish statistics for each wallet address that are publicly available,” the report said, adding that it made it trivial to track the success of the campaign and the earnings of the attacker.

Cybersecurity for Docker Environments and AI Threats

The ease with which the attacker generated a functional exploit framework using AI shows that AI-based LLMs have made cybercrime more accessible than ever. Security Operations Centers (SOCs) must anticipate a surge in AI-generated malware that can be rapidly modified and deployed. 

Coding Agents and LLMs are compressing the attacker 'time to tooling' enabling lower-skill operators to produce functional and adaptable exploit frameworks at a velocity defenders must assume will only increase,” said Christopher Jess, Senior R&D Manager at Black Duck, adding that organizations must expect more frequent, more customized, and more opportunistic attacks. 

The Black Duck Senior Solutions Engineer Michael King reinforced the need to patch known flaws, while Senior Cybersecurity Solution Architect Chrissa Constantine highlighted that the focus shifts from highly skilled, well-funded threat groups to opportunistic actors that can quickly assemble sophisticated tooling using publicly available models and infrastructure.

Obviously, time-to-value is key for threat actors, and the ability for lower-skilled actors to build and deploy these capabilities is made possible by vibe-coding,” stated Trey Ford, Chief Strategy and Trust Officer at Bugcrowd.

In 2025, Librarian Ghouls APT targeted Russian and CIS data, leveraging legitimate tools like AnyDesk and Windows utilities to ultimately mine cryptocurrency via XMRig and fake job offers impersonating CrowdStrike targeted developers with the XMRig cryptominer.


For a better user experience we recommend using a more modern browser. We support the latest version of the following browsers: For a better user experience we recommend using the latest version of the following browsers: